Projet

Général

Profil

Tâche #18125

Scénario #18360: Finaliser la configuration et le packaging d'EoleSSO en mode cluster

Intégrer un outil de télémétrie (nombre de sessions , ...)

Ajouté par Bruno Boiget il y a plus de 9 ans. Mis à jour il y a environ 9 ans.

Statut:
Fermé
Priorité:
Normal
Assigné à:
Début:
28/11/2016
Echéance:
% réalisé:

100%

Temps estimé:
3.00 h
Temps passé:
Restant à faire (heures):
0.0

Description

Reprendre et intégrer le travail fait par Christophe sur le client Prometheus (ou autre)

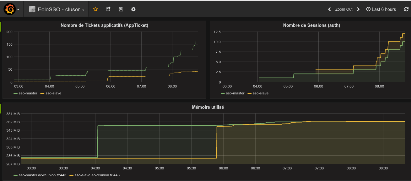
Un petit retour sur notre maquette

j'ai laissé tourner la maquette en cluster et j'ai demandé a des bêta-testeurs d'aller s'authentifier sur la nouvelle mire
Jusqu’à présent pas d'effet de bord remonté depuis 3 jours (80 users )

J'ai également mis dans EoleSSO un client Prometheus  (https://github.com/prometheus/client_python#installation)
et instrumenté la création des sessions et des apptickets pour voir si les sessions son bien créés des deux côtés
et un /metrics pour pouvoir scrapper les stats

et plugué sur grafana (cf pièce jointe)

ngfcafempcjgonfj.png Voir (24,6 ko) Bruno Boiget, 28/11/2016 11:05

pcalglojmilkcmmk.png Voir (60,4 ko) Bruno Boiget, 28/11/2016 11:06

Historique

#1 Mis à jour par Bruno Boiget il y a plus de 9 ans

#2 Mis à jour par Bruno Boiget il y a plus de 9 ans

#3 Mis à jour par Bruno Boiget il y a plus de 9 ans

  • Temps estimé mis à 8.00 h
  • Restant à faire (heures) mis à 8.0

#4 Mis à jour par Bruno Boiget il y a plus de 9 ans

  • Temps estimé changé de 8.00 h à 6.00 h
  • Restant à faire (heures) changé de 8.0 à 6.0

#5 Mis à jour par Bruno Boiget il y a plus de 9 ans

  • Temps estimé changé de 6.00 h à 3.00 h

#6 Mis à jour par Bruno Boiget il y a plus de 9 ans

  • Restant à faire (heures) changé de 6.0 à 3.0

#7 Mis à jour par Scrum Master il y a plus de 9 ans

  • Statut changé de Nouveau à En cours

#8 Mis à jour par Scrum Master il y a plus de 9 ans

  • Description mis à jour (diff)
  • Assigné à mis à Bruno Boiget

#9 Mis à jour par Bruno Boiget il y a plus de 9 ans

  • % réalisé changé de 0 à 80

Code de Christophe intégré avec paramétrage dans le dictionnaire 21_sso.xml

Pour que les métriques puissent fonctionner, le paquet python-prometheus-client doit être installé :

  • disponible sur eole 2.6.X
  • non disponible sur 2.5.X (disponible via pip install prometheus_client -> paquet ?)

#10 Mis à jour par Bruno Boiget il y a plus de 9 ans

  • Tâche parente changé de #9921 à #18360
  • Restant à faire (heures) changé de 3.0 à 1.0

#11 Mis à jour par Bruno Boiget il y a plus de 9 ans

  • Statut changé de En cours à Nouveau

#12 Mis à jour par Scrum Master il y a plus de 9 ans

  • Statut changé de Nouveau à En cours

#13 Mis à jour par Bruno Boiget il y a plus de 9 ans

  • Restant à faire (heures) changé de 1.0 à 0.5

#14 Mis à jour par Bruno Boiget il y a plus de 9 ans

  • Statut changé de En cours à Résolu

#15 Mis à jour par Daniel Dehennin il y a environ 9 ans

  • % réalisé changé de 80 à 100

#16 Mis à jour par Joël Cuissinat il y a environ 9 ans

  • Statut changé de Résolu à Fermé
  • Restant à faire (heures) changé de 0.5 à 0.0

Formats disponibles : Atom PDF